6 Best Marketing Analytics Tools
If you're reading this, your analytics setup probably isn't answering the question that actually matters: which channels and campaigns are driving profitable growth?
Meta and Google both claim the same conversions. Shopify shows one revenue number, your ad dashboards show another, and finance doesn't trust either. Or maybe you're still exporting CSVs into spreadsheets just to answer basic questions like "What did we really make last month?"
You're not alone. As e-commerce brands scale, the simple, out-of-the-box reports stop being enough — and a dedicated marketing analytics tool becomes essential.
In this guide, we'll break down what a good marketing analytics platform should actually do for your business and how to evaluate analytics tools to choose the perfect match.
We'll also walk through 6 marketing analytics tools for e-commerce, so you can find a platform that gives you one clear source of truth instead of three conflicting reports.
Quick Verdict: Best Marketing Analytics Tool by Category
Best for seeing marketing impact without a separate BI tool: Maestra — campaign performance, flow analytics, and revenue dashboards built into your marketing platform
Best for multi-touch attribution: ThoughtMetric — marketing attribution with server-side tracking and revenue clarity across channels
Best for Shopify tracking accuracy: Analyzify — server-side analytics setup for GA4, Meta, TikTok, and Google Ads on Shopify
Best for product analytics and user behavior: Amplitude — event-based analytics with cohort analysis, funnels, and retention tracking
Best for AI-powered e-commerce intelligence: Triple Whale — cross-channel attribution with creative analytics and profit tracking for DTC brands
Best for free cross-platform measurement: Google Analytics 4 — event-based web and app tracking with BigQuery integration and machine learning insights
How to Pick an Analytics Tool
If you’re choosing a marketing analytics tool that fits your business, consider these key factors:
What goals do you expect to achieve with analytics?
You might aim to improve decision-making, upgrade customer segmentation, enhance campaign efficiency, optimize ad spend, boost overall performance, or refine your strategy. Clear goals will determine the features that matter most to your business.
What data does the tool need to operate?
Assess the volume and complexity of the data you have access to and whether it is structured or unstructured. Decide if you need real-time data processing. Some tools work best with extensive personal data, while others can deliver results with minimal information from visitors.
Is it compatible with your current stack?
Check whether the tool integrates seamlessly with your other platforms and systems before you commit. Poor integration can create data silos and gaps, hurt analysis accuracy, and cause workflow disruptions.
What features must it have?
It should turn your raw data into actionable insights. Look for real-time data processing and analysis, customer segmentation capabilities, attribution modeling, customizable data visualization, and in-depth reporting with detailed metrics.
Can your team use it without technical expertise?
Ensure the platform has a user-friendly interface so business owners and marketers can intuitively manage it without deep technical knowledge or IT support. Take a tool for a test drive with demos to see how easy it is to use. Complex, hard-to-use tools may require extra resources or additional training. Even powerful analytics tools fail when team members struggle with complicated tools. Look for platforms with clean, straightforward dashboards and hands-on support.
What’s the total cost of ownership?
Look beyond the initial price tag and consider setup time and resource needs, integration costs, ongoing maintenance, upgrades, training, and support fees.
Will it scale with your business?
Your marketing analytics tool should meet your future growth needs as your business scales and data volume, variety, and usage increase. Make sure the tool can handle it all and connect to new channels as you expand. Failing to select software that can keep up as your brand grows may result in performance issues — and you’ll have to change the tool again.
What customer support is available?
Look into the quality of the onboarding process and support. The platform’s support team should help you with setup and when issues arise. Some providers offer assistance throughout the entire subscription period. Their customer success managers can suggest ways to improve performance and adjust your strategy. This is especially vital for teams without an in-house analyst.
Does it meet data privacy and compliance standards?
Verify that the tool complies with regulations like GDPR and HIPAA. Secure customer data handling is a must-have feature.
Comparison Table
Tool Name | Key Features | Starting Price | Support |
|---|---|---|---|
Maestra | — Real-time data processing | $2,990/month (150K contacts) | Dedicated CSM for each client as part of the subscription: |
| ThoughtMetric | — Multi-touch attribution (5 attribution models) — Channel, campaign, and product-level revenue reporting — New vs. returning customer analysis — Product-level attribution (acquisition vs. retention impact) — Fully customizable dashboards and widgets — Conversion API and server-side tagging — Post-purchase surveys — Direct integrations with Shopify, WooCommerce, Magento, Google Ads, Meta, and TikTok | $99/month (50K pageviews) — Pricing based on monthly pageviews — All features included on every plan (no feature gating) | — Hands-on, human support — Direct access to the ThoughtMetric team — Onboarding and attribution setup assistance |
Analyzify | — Server-side tracking (98% accuracy) | $945/year (10K orders/month) | — Full implementation and validation at no extra cost |
Amplitude | — Customer experience visualization | Free (up to 50K MTUs) | — Customer Help Center |
Triple Whale | — Strong attribution | $149/month (GMV-based pricing) | — Live chat |
Google Analytics 4 | — Improved e-commerce tracking with detailed product metrics | Free (standard version) | — Contextual guidance |
$99/month (50K pageviews) — Pricing based on monthly pageviews — All features included on every plan (no feature gating)
Maestra

Maestra is an all-in-one marketing platform for DTC brands. It delivers analytics across the entire customer journey. Maestra’s real-time Customer Data Platform (CDP) tracks customer behavior across every touchpoint, unifies online and offline data into a single customer profile, and instantly updates it with each interaction. Maestra provides holistic, up-to-date reporting and attribution because it covers all possible channels. The platform gives e-commerce brands one source of truth to measure marketing impact across the board.
Maestra Key Features
Maestra offers advanced reporting because it touches everything: campaigns and customer behavior across all channels, loyalty and promotion performance, and even in-store if connected. Brands don’t need to assemble data from many sources to see what’s going on.
Maestra’s analytics tool features:
- Unified attribution
- Full-funnel analytics across multiple channels
- Email health monitoring
- RFM and sophisticated segmentation (nested segments, computed fields, complex segment rules)
- Loyalty program metrics tracking
- Flexible A/B testing
- Business goal tracking (outcome-oriented reporting)
- Customizable dashboards
- User-friendly interface

Maestra’s email health reporting
Beyond analytics, Maestra comprises:
- Real-time CDP with advanced segmentation
- Email & SMS marketing personalization capabilities
- Website, app, and product personalization engine
- Loyalty, referral, and targeted promotion tools
Designed as an all-in-one solution, Maestra helps brands cut total marketing costs by combining multiple tools into one platform.

Maestra’s detailed campaigns report
Maestra Pricing Plans
Maestra uses an all-inclusive monthly subscription model. The price depends on active customer profiles. It starts at $2,990 per month for up to 150,000 profiles. Maestra’s transparent pricing has no hidden fees or extra costs.
Maestra Support
Maestra focuses on helping clients get real results, not just access to a platform, so the subscription includes white-glove service. Each client gets a dedicated Customer Success Manager (CSM) who delivers hands-on support and helps convert raw data into useful business insights at no extra cost.
Every CSM manages up to 15 clients, unlike the industry average of over 60 clients per month. This ensures personal attention. Maestra users have strategy meetings with their CSM every week. CSMs. The technical support team responds within 5 minutes via shared Slack or Microsoft Teams channels.
Each CSM works as part of a client’s team, so Maestra subscribers don’t have to rely on their own IT staff or marketers to handle platform implementation and operation. Your dedicated CSM does all this work for you:
- Strategic guidance
- Help with integration
- Data migration from other tools
- Segment configuration
- Optimization across all channels
- A/B test execution
Maestra Pros and Cons
| Pros | Cons |
|---|---|
| Full-funnel reporting across multiple channels | Designed as a full-stack solution |
| Unified customer data across all touchpoints, with no silos | No free trial available |
| Live data processing | Doesn’t fit early-stage brands with small lists |
| Configurable attribution | |
| Advanced A/B testing | |
| Month-to-month billing, no long-term contracts | |
| +150 ready-to-use integrations and support for custom needs via API and SDK | |
| Dedicated CSM providing all integrations and strategic guidance |
Request a Maestra Demo to see how it could enhance your marketing strategy.
ThoughtMetric

Starting price: $99/month
G2: 4.7/5
ThoughtMetric is a marketing attribution platform built for e-commerce brands and agencies that want clear visibility into how revenue is generated across channels. ThoughtMetric focuses on attribution accuracy, revenue clarity, and flexible reporting that reflects how modern customers buy. It replaces fragmented platform-native reporting with a consistent view of performance that aligns spend, traffic, and revenue under one set of rules.
ThoughtMetric Key Features
ThoughtMetric is designed around multi-touch attribution and customizable reporting. Instead of forcing teams into predefined dashboards or rigid metrics, it gives brands control over how performance is measured and communicated.
Core capabilities include:
- Five attribution models including multi-touch
- Channel, campaign, product revenue reporting
- New vs. returning customer analysis
- Product-level attribution to see which items drive acquisition vs. retention
- Fully customizable dashboards and widgets
- Conversion API
- Server-side tagging
- Post-purchase survey
ThoughtMetric integrates directly with platforms like Shopify, WooCommerce, Magento, Google Ads, Meta, and TikTok, allowing brands to analyze performance without stitching together exports from multiple tools.

ThoughtMetriс’s custom eports
ThoughtMetric Pricing Plans
Pricing is based on monthly pageviews. All features are included for every customer.
Plans start at $99 per month for 50k pageviews
ThoughtMetric Support
ThoughtMetric emphasizes hands-on, human support. You will always talk to a human.
ThoughtMetric Pros and Cons
| Pros | Cons |
|---|---|
| Clear, consistent attribution across channels | Focused on analytics and attribution rather than personalization or messaging |
| Strong revenue and product-level reporting | No free plan |
| Highly flexible dashboards and custom metrics | Focused solely on e-commerce |
| Easy to use | |
| Inclusive pricing | |
| Well-suited for agencies and data-driven teams |
Analyzify

Starting price: $945/year
Analyzify is a complete tracking and analytics solution built for Shopify brands that want accurate data without dealing with technical setups. It corrects missing or inaccurate events, sets up reliable server side tracking for GA4, Google Ads, Meta, and TikTok, and keeps your data stable even when ad blockers, payment redirects, or privacy updates get in the way.
Analyzify Key Features
The core strength of Analyzify comes from its strengthened server side setup that delivers 98% purchase event accuracy for GA4, Meta, and TikTok. The platform features:
- Google Ads Enhanced Conversion Tracking and Dynamic Remarketing fully configured
- Higher Event Match Quality thanks to Meta server side delivery
- More consistent event capture with TikTok server side tracking
- Refund tracking through Shopify so your net revenue is reflected correctly in all reports
- COGS data sent to Google Ads to help you measure real profit at product and campaign level
- Server side form tracking for Shopify, HubSpot, and Klaviyo, making form submissions visible across analytics and ad platforms
- A unified marketing analytics dashboard with +15 reports inside Shopify that shows MER, ROAS, profit, and channel performance in one place
- Full compatibility with Google Consent Mode v2, Checkout Extensibility, Shopify Buy Now
With Analyzify, Shopify merchants get a dependable data foundation that works day to day without constant maintenance. Instead of trying to follow every platform update or adjust tags manually, you can rely on a setup that stays accurate, supported, and up to date all year.

Analyzify net profit report
Analyzify Pricing Plans
The standard yearly subscription costs $945 and includes:
- Up to 10,000 orders per month tracking capacity (extra capacity available at $300 per year)
- Complete tracking audit to ensure optimal performance
- One full implementation and migration by Analyzify’s team
- Managed onboarding with a dedicated setup call
- Expert-level email and ticket support
After receiving the initial setup from Analyzify included in the yearly subscription, you may purchase the Professional Implementation service for reinstallation, setup upgrades, theme changes, Shopify checkout extensibility migration, and similar needs. It costs $295 and includes 30 days of post-migration support.
Analyzify Support
The standard support package gives you:
- Full implementation help with no technical expertise needed
- Expert support for technical questions via email and tickets
- Full audit and validation, including a detailed review and cleanup of your existing tracking
- 12 months of ongoing support and automatic updates as Shopify, Meta, TikTok, Google Ads, and privacy rules continue to evolve
Analyzify’s Premium Support Plan costs $945 and offers a dedicated account manager and customizable solutions for advanced data tracking and analytics across multiple platforms, including Google Tag Manager, GA4, Google Ads, third-party pixels, data warehouses like BigQuery.
Analyzify Pros and Cons
| Pros | Cons |
|---|---|
| Up to 98% purchase server-side tracking accuracy | Built only for Shopify merchants |
| Google Ads Enhanced Conversion Tracking & Dynamic Remarketing fully configured | Standard plan limited to 10,000 orders monthly |
| Unified marketing analytics dashboard with over 15 reports inside Shopify | |
| Advanced data layer for custom tracking | |
| Professional setup and audit at no extra cost | |
| Dedicated onboarding call and technical expert support included in the base subscription | |
| One-click integrations to +10 platforms |
Amplitude

Starting price: Free (up to 50K monthly tracked users)
G2: 4.5/5
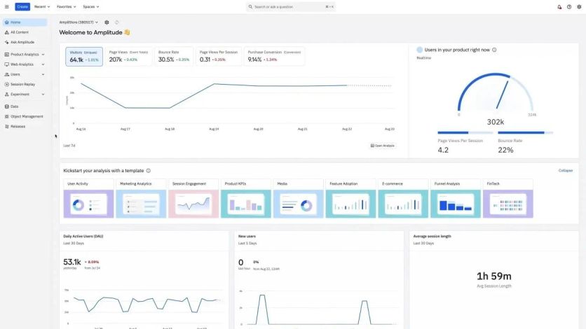
Amplitude stands as a product analytics powerhouse that turns raw user data into meaningful insights about digital product strategy. The platform shows crucial customer data points about feature engagement, product navigation, and long-term retention opportunities.
Amplitude Key Features
Amplitude’s analytics capabilities focus on five core functionalities:
- Customer Journey Visualization: Maps multi-channel user experiences with varying precision levels. Teams can combine flows and study individual paths.
- Dynamic Audience Segmentation: Creates targeted audience lists from user behaviors, profiles, and product data to customize campaigns.
- Event Segmentation: Tracks and shows specific user behaviors through powerful chart creation tools that measure event frequency and user engagement.
- Retention Analysis: Helps subscription-based businesses compare starting events to return events. Users learn about return frequency after specific actions.
- User Cohorts: Groups users by shared actions or attributes, with both behavioral and predictive cohort options.

Amplitude’s user homepage
Amplitude Pricing Plans
Amplitude uses a tiered pricing structure:
- Starter: Free plan includes 50K monthly tracked users (MTUs) and up to 10M events with simple analytics and templates
- Plus: Costs $49 per month for up to 300K MTUs with unlimited product analytics and behavioral cohorts
- Growth: Custom pricing includes advanced behavioral analysis, causal insights, and feature experimentation
- Enterprise: Custom pricing comes with cross-product analysis, advanced data and permission controls, and mutual exclusion groups to scale A/B tests
Amplitude Support
Each plan level offers different support options:
- Every customer can access the community and academy with self-service resources
- Plus and Growth plans come with online customer support
- Enterprise customers work with an assigned account manager
- Technical support runs during standard business hours across the Americas, APAC, and EMEA regions in a "follow the sun" approach
Amplitude Pros and Cons
| Pros | Cons |
|---|---|
| Advanced reporting for in-depth analysis | Higher user volumes lead to steep price increases |
| Live analytics with cross-platform tracking capabilities | Implementation might need substantial time investment |
| Shared reports and charts across organization teams | |
| +100 integrations, including Intercom and HubSpot |
Triple Whale

Starting price: Free (paid from $1,490/year)
G2: 4.6/5
Triple Whale stands out as an AI-powered intelligence platform built specifically for e-commerce businesses. It brings all essential business data from different sources into one place and helps marketers track performance across channels.
Triple Whale Key Features
The lifeblood of Triple Whale’s system is its Triple Pixel, an advanced pixel-tracking solution that captures first-party data to deliver accurate cross-platform attribution and customer journey tracking.
The platform’s Centralized Dashboard pulls key e-commerce metrics from multiple sources into a single view and provides detailed analytics of business performance. It can be customized with different sections and tiles and integrates seamlessly with +50 platforms, including Shopify, BigCommerce, WooCommerce, and ad networks (Meta, Google, TikTok).
Triple Whale’s Moby AI works like a personal data analyst. It delivers immediate insights, forecasts, and visualizations without requiring technical skills. The platform’s attribution models support multi-touch analysis, helping businesses understand true marketing results across channels.
The analyzes data, spots anomalies, and provides strategic recommendations. It has specialized tools like Creative Cockpit to track ad performance, Sonar for data enrichment, and AI-powered anomaly detection.

Triple Whale’s attribution setup
Triple Whale Pricing Plans
Pricing is GMV‑based and grows with your business. Paid plans start at $149/month, with exact pricing based on your annual revenue and chosen package.
Triple Whale Support
Live chat and email support are included with all paid plans. Users with higher-tier subscriptions work with implementation specialists and a dedicated CSM. The platform also offers strategic consulting and weekly product training sessions, depending on your plan.
Triple Whale Pros and Cons
| Pros | Cons |
|---|---|
| Strong attribution | GMV-based pricing gets expensive as brands grow |
| All data unified in a single source of truth | |
| Immediate data updates for faster decisions | |
| Customer journey mapping with detailed touchpoint analysis | |
| AI-powered insights that spot trends and growth opportunities human analysts might overlook | |
| User-friendly interface |
Google Analytics 4

Starting price: Free
G2: 4.5/5
Google Analytics 4 serves as an analytics solution that offers event-based tracking rather than traditional session-based measurement. This next-generation platform takes Universal Analytics' place with a privacy-focused approach to analyze customer journeys.
Google Analytics 4 Key Features
GA4's event-driven data model delivers improved cross-platform tracking between websites and apps, giving marketers a detailed view of the customer lifecycle. The platform stands out at measuring e-commerce by capturing product interactions through specialized events like view_item, add_to_cart, and purchase.
GA4 goes beyond simple tracking and uses machine learning to predict customer behavior, forecast potential revenue, and spot churn probability. The Explorations feature — once exclusive to GA360 paying customers — now lets users create powerful custom reports that deepen their analysis. Businesses looking to streamline GA4 reporting often rely on these insights to understand performance across channels. E-commerce businesses benefit because GA4 logs specialized events automatically when they set up enhanced measurement correctly.

GA4's report customization
Google Analytics 4 Pricing Plans
Users can access GA4’s standard version at no cost. GA4 360 includes a base fee that covers 25M events per month, plus usage‑based pricing above that. Google doesn’t publish list pricing; you need a quote from Google. Events sent to roll‑up or subproperties also count toward your billable event volume, so they increase total usage.
Google Analytics 4 Support
The interface’s help button gives free users access to self-service resources with contextual guidance, tours, and Help Center links. Users who want structured learning can take four training courses and get certified through Skillshop. However, only GA4 360 subscribers get dedicated customer support, which leaves free users to handle troubleshooting alone.
Google Analytics 4 Pros and Cons
| Pros | Cons |
|---|---|
| BigQuery integration for all users (once only for GA360) | Free version keeps data for only 14 months |
| Improved e-commerce tracking with detailed product metrics | Steep learning curve due to redesigned interface |
| Easy cross-domain tracking | |
| Robust debugging capabilities through DebugView |
Conclusion
The future belongs to businesses that use customer data effectively. Each marketing analytics tool brings something different to the table. Maestra shines with its complete CDP and omnichannel features. Analyzify stands out with precise tracking built for Shopify stores.
Successful businesses don’t chase trends — they pick tools that match their goals. The best choice depends on your company’s size, technical capabilities, budget, and goals.
ROI should drive your decision when you evaluate these solutions. These tools might seem expensive at first, but they pay off through better campaigns, lower acquisition costs, and improved customer value.
E-commerce brands should remember that tools alone won’t guarantee success. The best results come from combining powerful analytics platforms with skilled teams that turn data into useful insights. Regular performance checks help ensure these tools stay aligned with your changing business needs.
Key Takeaways
• The most successful e-commerce brands combine powerful analytics platforms with skilled teams capable of transforming data into actionable insights, focusing on tools that align with their specific growth objectives rather than following trends.
• Choose tools based on specific business needs: Maestra excels for omnichannel e-commerce, Analyzify provides 98% tracking accuracy for Shopify.
• All-in-one platforms reduce complexity: Comprehensive solutions like Maestra consolidate multiple marketing functions, eliminating the need for separate tools while providing dedicated strategic support.
• Attribution accuracy drives better decisions: Advanced attribution models with extended lookback windows help businesses identify which campaigns truly drive revenue, not just immediate conversions.
FAQs
- Marketing analytics tools provide valuable insights into customer behavior, help optimize ad spend, and improve overall marketing performance. They can lead to significant increases in ROAS, reductions in customer acquisition costs, and improvements in conversion rates.
- Businesses should consider their specific needs, budget, technical resources, and strategic objectives. Factors to evaluate include the tool's integration capabilities, ease of use, reporting features, attribution models, and support options. It's also important to assess the potential return on investment and the platform's ability to scale with your business.
- All-in-one marketing platforms like Maestra can simplify operations by consolidating multiple functions such as customer data management, email marketing, and personalization into a single tool. This approach can reduce complexity, improve data consistency, and provide a more holistic view of marketing performance across channels.


